送給做水處理的兄弟收藏,30個工藝流程圖
01 生物轉盤二級處理流程

02 生物吸附法


03 氧化渠的典型布置

04 完全混合法基本流程

05 曝氣生物濾池的污水處理系統典型工藝流程

06 污水處理典型工藝流程

07 氧化溝工藝

08 中水回用處理典型工藝流程

09 垃圾滲濾液典型工藝流程

10 城市污水回用處理工藝

11 鋼鐵乳化液處理典型工藝流程


12 污水處理廠典型工藝流程圖

13 造紙污水處理工藝流程

14 屠宰廢水處理工藝流程

15 CAST污水處理工藝

16 酸洗磷化廢水處理工藝

17 高礦化度礦井排水深度處理新工藝流程圖

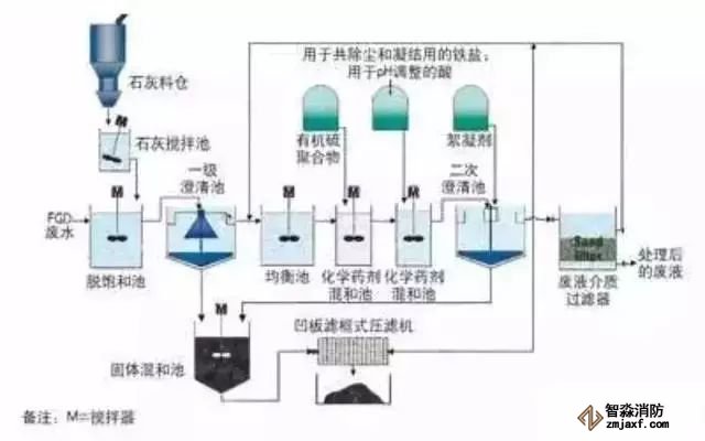
18 脫硫廢水處理工藝

19 膜法處理石化廢水處理工藝流程

20 生活污水處理-CASS工藝

21 MBR工藝處理制藥廢水

22 污水處理工藝流程圖

23 城市污水處理工藝流程圖

24 傳統活性污泥法工藝流程圖

25 MBFB工藝

26 電鍍污水處理工藝流程


27 脫硫廢水處理工藝

28 塑膠電鍍廢水處理工藝圖

29 煉油廠典型的廢水處理工藝流程

30 制糖廢水處理工藝流程圖

海灣消防安全有限公司主營:GST海灣消防報警設備銷售,消防工程施工改造,氣體滅火、電氣/漏電火災、消防水系統施工安裝,售后維修保養,檢測,調試,海灣消防網站:http://www.zzjqdkj.com/;海灣消防服務熱線:4006-598-119
本頁關鍵詞:


蘇公網安備32058102002148號